ΠΡΠ΅Π΄ΡΡΠ°Π²Π»Π΅Π½ ΠΏΠ΅ΡΠ²ΡΠΉ Π²ΡΠΏΡΡΠΊ Linux-Π²Π΅ΡΡΠΈΠΈ ΠΌΠ΅ΠΆΡΠ΅ΡΠ΅Π²ΠΎΠ³ΠΎ ΡΠΊΡΠ°Π½Π° ΠΏΡΠΈΠ»ΠΎΠΆΠ΅Π½ΠΈΠΉ Little Snitch, ΠΏΠΎΠ»ΡΠ·ΡΡΡΠ΅Π³ΠΎΡΡ ΠΏΠΎΠΏΡΠ»ΡΡΠ½ΠΎΡΡΡΡ Ρ ΠΏΠΎΠ»ΡΠ·ΠΎΠ²Π°ΡΠ΅Π»Π΅ΠΉ ΠΏΠ»Π°ΡΡΠΎΡΠΌΡ macOS. Little Snitch ΠΏΡΠ΅Π΄ΠΎΡΡΠ°Π²Π»ΡΠ΅Ρ Π³ΡΠ°ΡΠΈΡΠ΅ΡΠΊΠΈΠΉ ΠΈΠ½ΡΠ΅ΡΡΠ΅ΠΉΡ, ΠΏΠΎΠ·Π²ΠΎΠ»ΡΡΡΠΈΠΉ Π² ΠΈΠ½ΡΠ΅ΡΠ°ΠΊΡΠΈΠ²Π½ΠΎΠΌ ΡΠ΅ΠΆΠΈΠΌΠ΅ ΠΎΡΡΠ»Π΅ΠΆΠΈΠ²Π°ΡΡ ΡΠ΅ΡΠ΅Π²ΡΡ Π°ΠΊΡΠΈΠ²Π½ΠΎΡΡΡ ΠΏΡΠΈΠ»ΠΎΠΆΠ΅Π½ΠΈΠΉ ΠΈ Π±Π»ΠΎΠΊΠΈΡΠΎΠ²Π°ΡΡ Π½Π΅ΠΆΠ΅Π»Π°ΡΠ΅Π»ΡΠ½ΡΠΉ ΡΠ΅ΡΠ΅Π²ΠΎΠΉ ΡΡΠ°ΡΠΈΠΊ. ΠΠ»Ρ ΠΈΠ½ΡΠΏΠ΅ΠΊΡΠΈΡΠΎΠ²Π°Π½ΠΈΡ ΠΈ Π±Π»ΠΎΠΊΠΈΡΠΎΠ²Π°Π½ΠΈΡ ΡΡΠ°ΡΠΈΠΊΠ° Π² Linux Π·Π°Π΄Π΅ΠΉΡΡΠ²ΠΎΠ²Π°Π½Π° ΠΏΠΎΠ΄ΡΠΈΡΡΠ΅ΠΌΠ° eBPF. ΠΠ°Π³ΡΡΠΆΠ°Π΅ΠΌΡΠ΅ Π² ΡΠ΄ΡΠΎ ΠΏΡΠΎΠ³ΡΠ°ΠΌΠΌΡ eBPF, Π±ΠΈΠ±Π»ΠΈΠΎΡΠ΅ΠΊΠ° ΡΡΠ½ΠΊΡΠΈΠΉ ΠΈ web-ΠΈΠ½ΡΠ΅ΡΡΠ΅ΠΉΡ ΡΠ°ΡΠΏΡΠΎΡΡΡΠ°Π½ΡΡΡΡΡ ΠΏΠΎΠ΄ Π»ΠΈΡΠ΅Π½Π·ΠΈΠ΅ΠΉ GPLv2. Π€ΠΎΠ½ΠΎΠ²ΡΠΉ ΠΏΡΠΎΡΠ΅ΡΡ Π½Π°ΠΏΠΈΡΠ°Π½ Π½Π° Rust ΠΈ ΡΠ°ΡΠΏΡΠΎΡΡΡΠ°Π½ΡΠ΅ΡΡΡ ΠΏΠΎΠ΄ ΠΏΡΠΎΠΏΡΠΈΠ΅ΡΠ°ΡΠ½ΠΎΠΉ Π»ΠΈΡΠ΅Π½Π·ΠΈΠ΅ΠΉ, Π΄ΠΎΠΏΡΡΠΊΠ°ΡΡΠ΅ΠΉ ΡΠ°ΡΠΏΡΠΎΡΡΡΠ°Π½Π΅Π½ΠΈΠ΅ ΠΈ Π±Π΅ΡΠΏΠ»Π°ΡΠ½ΠΎΠ΅ ΠΈΡΠΏΠΎΠ»ΡΠ·ΠΎΠ²Π°Π½ΠΈΠ΅.
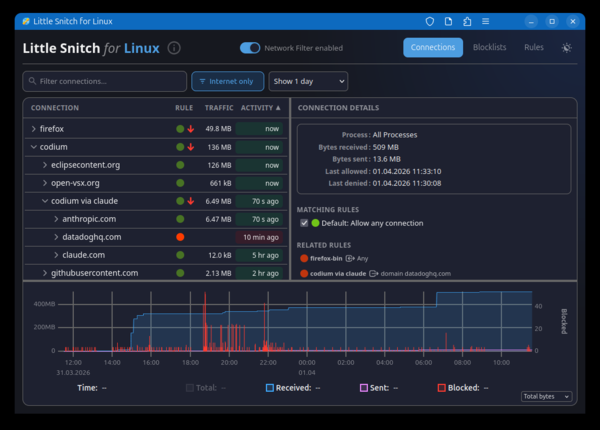
ΠΡΠΎΠ³ΡΠ°ΠΌΠΌΠ° ΠΏΠΎΠ·Π²ΠΎΠ»ΡΠ΅Ρ Π½Π°Π³Π»ΡΠ΄Π½ΠΎ ΠΎΡΠ΅Π½ΠΈΠ²Π°ΡΡ ΠΊ ΠΊΠ°ΠΊΠΈΠΌ Ρ ΠΎΡΡΠ°ΠΌ Π² Π΄Π°Π½Π½ΡΠΉ ΠΌΠΎΠΌΠ΅Π½Ρ ΠΎΠ±ΡΠ°ΡΠ°ΡΡΡΡ ΠΏΡΠΈΠ»ΠΎΠΆΠ΅Π½ΠΈΡ Π² ΡΠΈΡΡΠ΅ΠΌΠ΅, ΠΏΡΠΎΡΠΌΠ°ΡΡΠΈΠ²Π°ΡΡ ΠΈΡΡΠΎΡΠΈΡ ΡΠ΅ΡΠ΅Π²ΠΎΠΉ Π°ΠΊΡΠΈΠ²Π½ΠΎΡΡΠΈ ΠΈ ΠΎΡΡΠ»Π΅ΠΆΠΈΠ²Π°ΡΡ ΠΎΠ±ΡΡΠΌ ΡΡΠ°ΡΠΈΠΊΠ°. ΠΠΎΠ·ΠΌΠΎΠΆΠ½ΠΎ Π±Π»ΠΎΠΊΠΈΡΠΎΠ²Π°Π½ΠΈΠ΅ Π½Π΅ΠΆΠ΅Π»Π°ΡΠ΅Π»ΡΠ½ΡΡ ΡΠΎΠ΅Π΄ΠΈΠ½Π΅Π½ΠΈΠΉ ΠΈ ΠΏΠΎΠ΄ΠΊΠ»ΡΡΠ΅Π½ΠΈΠ΅ ΡΠΏΠΈΡΠΊΠΎΠ² Π±Π»ΠΎΠΊΠΈΡΠΎΠ²ΠΊΠΈ, ΠΊΠ°ΠΊ ΡΠΎΠ±ΡΡΠ²Π΅Π½Π½ΡΡ , ΡΠ°ΠΊ ΠΈ Π²Π½Π΅ΡΠ½ΠΈΡ ΡΠΏΠΈΡΠΊΠΎΠ², ΡΠ°ΠΊΠΈΡ ΠΊΠ°ΠΊ oisd.nl, ΠΏΡΠ΅Π΄Π½Π°Π·Π½Π°ΡΠ΅Π½Π½ΡΡ Π΄Π»Ρ Π±Π»ΠΎΠΊΠΈΡΠΎΠ²Π°Π½ΠΈΡ ΡΠ΅ΠΊΠ»Π°ΠΌΡ, ΠΎΡΡΠ»Π΅ΠΆΠΈΠ²Π°ΡΡΠΈΡ ΡΠ΅ΡΠ²ΠΈΡΠΎΠ², ΡΠΈΡΡΠ΅ΠΌ ΡΠ±ΠΎΡΠ° ΡΠ΅Π»Π΅ΠΌΠ΅ΡΡΠΈΠΈ, ΡΠΈΡΠΈΠ½Π³Π° ΠΈ ΠΏΡΠΎΡΠ΅ΠΉ Π½Π΅ΠΆΠ΅Π»Π°ΡΠ΅Π»ΡΠ½ΠΎΠΉ Π°ΠΊΡΠΈΠ²Π½ΠΎΡΡΠΈ. ΠΠ½Π΅ΡΠ½ΠΈΠ΅ ΡΠΏΠΈΡΠΊΠΈ ΠΌΠΎΠ³ΡΡ Π°Π²ΡΠΎΠΌΠ°ΡΠΈΡΠ΅ΡΠΊΠΈ ΠΎΠ±Π½ΠΎΠ²Π»ΡΡΡΡΡ. ΠΠ»ΠΎΠΊΠΈΡΠΎΠ²ΠΊΠ° ΠΏΡΠΎΠΈΠ·Π²ΠΎΠ΄ΠΈΡΡΡ Π½Π° ΡΡΠΎΠ²Π½Π΅ IP-Π°Π΄ΡΠ΅ΡΠΎΠ², ΠΏΠΎΠ΄ΡΠ΅ΡΠ΅ΠΉ ΠΈ Π΄ΠΎΠΌΠ΅Π½Π½ΡΡ ΠΈΠΌΡΠ½. ΠΠΎΠ·ΠΌΠΎΠΆΠ½ΠΎ ΡΠΎΠ·Π΄Π°Π½ΠΈΠ΅ Π±Π΅Π»ΠΎΠ³ΠΎ ΡΠΏΠΈΡΠΊΠ° ΠΏΡΠΈΠ»ΠΎΠΆΠ΅Π½ΠΈΠΉ, ΠΊΠΎΡΠΎΡΡΠΌ ΡΠ°Π·ΡΠ΅ΡΠ΅Π½Π° ΡΠ΅ΡΠ΅Π²Π°Ρ Π°ΠΊΡΠΈΠ²Π½ΠΎΡΡΡ.
ΠΡΠΎΠ³ΡΠ°ΠΌΠΌΠ° Π²ΠΊΠ»ΡΡΠ°Π΅ΡΡΡ Π² ΡΠ΅Π±Ρ Π·Π°Π³ΡΡΠΆΠ°Π΅ΠΌΡΠΉ Π² ΡΠ΄ΡΠΎ Linux BPF-ΠΎΠ±ΡΠ°Π±ΠΎΡΡΠΈΠΊ ΠΈ ΡΠΎΠ½ΠΎΠ²ΡΠΉ ΠΏΡΠΎΡΠ΅ΡΡ littlesnitch. Π£ΠΏΡΠ°Π²Π»Π΅Π½ΠΈΠ΅ ΠΏΡΠΎΠΈΠ·Π²ΠΎΠ΄ΠΈΡΡΡ ΡΠ΅ΡΠ΅Π· web-ΠΈΠ½ΡΠ΅ΡΡΠ΅ΠΉΡ, Π΄ΠΎΡΡΡΠΏΠ½ΡΠΉ ΠΏΡΠΈ ΠΎΡΠΊΡΡΡΠΈΠΈ Π² Π±ΡΠ°ΡΠ·Π΅ΡΠ΅ ΡΡΡΠ°Π½ΠΈΡΡ Β«http://localhost:3031/Β». ΠΠΎΠ·ΠΌΠΎΠΆΠ½Π° ΡΠ°Π±ΠΎΡΠ° Ρ web-ΠΈΠ½ΡΠ΅ΡΡΠ΅ΠΉΡΠΎΠΌ ΠΊΠ°ΠΊ Ρ ΠΎΠ±ΠΎΡΠΎΠ±Π»Π΅Π½Π½ΡΠΌ web-ΠΏΡΠΈΠ»ΠΎΠΆΠ΅Π½ΠΈΠ΅ΠΌ (PWA β Progressive Web App). ΠΠΎΠ΄Π΄Π΅ΡΠΆΠΈΠ²Π°Π΅ΡΡΡ ΡΠ°Π±ΠΎΡΠ° Π½Π° ΡΠΈΡΡΠ΅ΠΌΠ°Ρ Ρ ΡΠ΄ΡΠΎΠΌ Linux 6.12 ΠΈ Π½ΠΎΠ²Π΅Π΅.


ΠΠΎΠΏΠΎΠ»Π½ΠΈΡΠ΅Π»ΡΠ½ΠΎ ΠΌΠΎΠΆΠ½ΠΎ ΠΎΡΠΌΠ΅ΡΠΈΡΡ, ΡΡΠΎ ΡΡΡΠ΅ΡΡΠ²ΡΠ΅Ρ ΠΎΡΠΊΡΡΡΡΠΉ Π°Π½Π°Π»ΠΎΠ³ Little Snitch Π΄Π»Ρ Linux β OpenSnitch, ΠΊΠΎΡΠΎΡΡΠΉ ΠΏΠΎΠ·Π²ΠΎΠ»ΡΠ΅Ρ Π² ΠΈΠ½ΡΠ΅ΡΠ°ΠΊΡΠΈΠ²Π½ΠΎΠΌ ΡΠ΅ΠΆΠΈΠΌΠ΅ ΠΎΡΡΠ»Π΅ΠΆΠΈΠ²Π°ΡΡ ΡΠ΅ΡΠ΅Π²ΡΡ Π°ΠΊΡΠΈΠ²Π½ΠΎΡΡΡ ΠΏΡΠΈΠ»ΠΎΠΆΠ΅Π½ΠΈΠΉ β ΠΏΡΠΈ ΠΏΠΎΠΏΡΡΠΊΠ΅ ΡΡΡΠ°Π½ΠΎΠ²ΠΊΠΈ ΠΏΡΠΈΠ»ΠΎΠΆΠ΅Π½ΠΈΡΠΌΠΈ ΡΠ΅ΡΠ΅Π²ΡΡ
ΡΠΎΠ΅Π΄ΠΈΠ½Π΅Π½ΠΈΠΉ, Π½Π΅ ΠΏΠΎΠ΄ΠΏΠ°Π΄Π°ΡΡΠΈΡ
ΠΏΠΎΠ΄ ΡΠ°Π½Π΅Π΅ ΡΡΡΠ°Π½ΠΎΠ²Π»Π΅Π½Π½ΡΠ΅ ΡΠ°Π·ΡΠ΅ΡΠ΅Π½ΠΈΡ, OpenSnitch Π²ΡΠ²ΠΎΠ΄ΠΈΡ ΠΏΠΎΠ»ΡΠ·ΠΎΠ²Π°ΡΠ΅Π»Ρ Π΄ΠΈΠ°Π»ΠΎΠ³ Ρ ΠΏΡΠ΅Π΄Π»ΠΎΠΆΠ΅Π½ΠΈΠ΅ΠΌ ΠΏΡΠΈΠ½ΡΡΡ ΡΠ΅ΡΠ΅Π½ΠΈΠ΅ ΠΎ ΠΏΡΠΎΠ΄ΠΎΠ»ΠΆΠ΅Π½ΠΈΠΈ ΡΠ΅ΡΠ΅Π²ΠΎΠΉ ΠΎΠΏΠ΅ΡΠ°ΡΠΈΠΈ ΠΈΠ»ΠΈ Π±Π»ΠΎΠΊΠΈΡΠΎΠ²Π°Π½ΠΈΡ ΡΠ΅ΡΠ΅Π²ΠΎΠΉ Π°ΠΊΡΠΈΠ²Π½ΠΎΡΡΠΈ. ΠΡΠΈΡΡΠΈΠ°Π½ Π‘ΡΠ°ΡΠΊΠΉΠΎΡ
Π°Π½Π½ (Christian Starkjohann), ΡΠ°Π·ΡΠ°Π±ΠΎΡΡΠΈΠΊ Linux-Π²Π΅ΡΡΠΈΠΈ Little Snitch, ΠΎΡΠΌΠ΅ΡΠΈΠ», ΡΡΠΎ OpenSnitch Π½Π΅ ΠΏΠΎΠ΄ΠΎΡΡΠ» Π΅ΠΌΡ Π΄Π»Ρ ΡΠ΅ΡΠ΅Π½ΠΈΡ Π·Π°Π΄Π°ΡΠΈ ΠΎΡΡΠ»Π΅ΠΆΠΈΠ²Π°Π½ΠΈΡ ΡΠ΅ΡΠ΅Π²ΡΡ
ΡΠΎΠ΅Π΄ΠΈΠ½Π΅Π½ΠΈΡ, ΡΡΡΠ°Π½Π°Π²Π»ΠΈΠ²Π°Π΅ΠΌΡΡ
ΠΏΡΠΎΡΠ΅ΡΡΠ°ΠΌΠΈ, ΠΈ Π±Π»ΠΎΠΊΠΈΡΠΎΠ²ΠΊΠΈ ΡΠΎΠ΅Π΄ΠΈΠ½Π΅Π½ΠΈΠΉ ΠΎΠ΄Π½ΠΈΠΌ ΠΊΠ»ΠΈΠΊΠΎΠΌ.
ΠΡΡΠΎΡΠ½ΠΈΠΊ: opennet.ru
